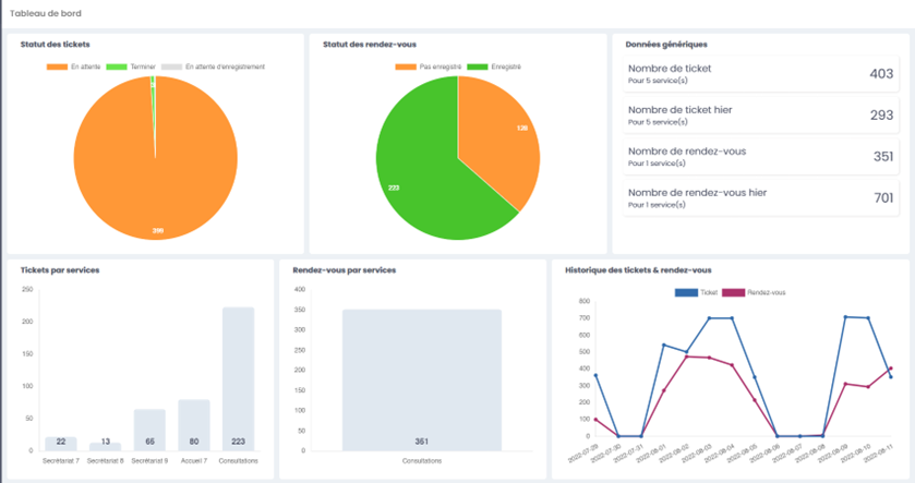
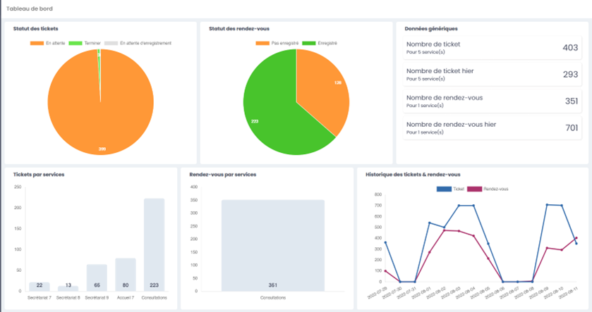
1. Le tableau de bord
Le tableau de bord Easyqueue vous permet d’avoir une vue d’ensemble sur les données du module.
1.1. Une vue en diagramme du statut des tickets
Un diagramme vous indique le pourcentage des différents statuts des tickets :
- En attente
- En cours
- Terminé
1.2. Une vue en diagramme des statuts des rendez-vous
Un diagramme vous indique le pourcentage des différents statuts des rendez-vous :
- Pas enregistré
- Enregistré






